
Rid yourself of confusing documents!
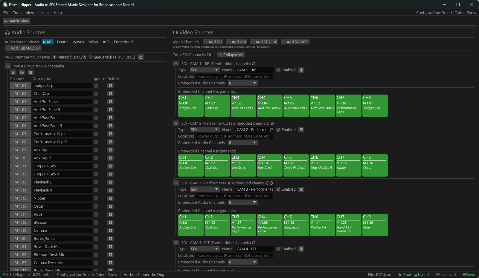
On set, working out which audio channels belong with which video feeds can be confusing.
That uncertainty turns checking into a long, manual process — and leaves room for mistakes - So get rid of confusing documents and guesswork.
Meet Fetch | Nipper.
Once your sources are set up, assigning them is as simple as drag and drop.
Or use the Matrix viewer if that's your style - Neo...
Stop scrolling through endless tabs just to work out where each audio source goes, and whether every source actually has a destination
Still want a spreadsheet - Export one, we included it in there for you!
Need to hand your routing over to another audio guarantee or record engineer?
Export or load layout designs and reports directly within the app.
JSON/CSV/Excel/PDF/HTML
Audio | MADI, Dante, Waves, Milan, AES and Embedded SDI
Video | SDI, NDI, ST2110 and ST2022
Group video sources by destination (EVS, mRES) for better clarity.
Missed an audio source feeding a video?
Nipper automatically flags any missing assignments!
No more hunting for where an audio source ends up.
Our Buzz Out feature steps through each route systematically and tracks your checks as you go.
In Broadcast and Post Production, we know that we aren't just one operating system - so we designed all our software to work on Windows, Mac or Linux.
Why be constrained by your operating system determining what you can/cannot run - One product, three operating systems as standard.
Please enjoy all operating systems equally!

Free forever!
Perpetual License*